天上云CDN为助力个人及中小企业复产复工,新用户注册CDN全线产品,免费使用一个月,需联系客服!天上云CDN怎么样?自主研发的无感人机识别算法,颠覆传统CC防护的不足,从根源上去解决CC攻击。我们不仅仅只是防御市面上常见的CC攻击。还能轻松防御各类穿墙CC攻击以及 “高度定制化” CC攻击,恶意流量滴水不漏。

官方网站:https://www.tsycdn.com

功能展示
- CC攻击防护,无感验证,5秒盾一招制敌!

自定义防护测量,恶意流量灵活阻断or加白
适用多角度自定义设定安全防护策略
IP地址访问控制适用对指定的IP地址或网段,还有恶意的IP地址的封禁或者加白
URL访问控制
适用对指定的URL地址的禁止访问或加白
恶意的网络爬虫安全防护
适用对指定的目录开启人机鉴别或滑块验证,应用于接口防刷,页面 防爬
后台管理保护
可设定对某些特定URL地址(如管理员登录后台)指定的只允许某些IP地址访问
防盗链安全防护
避免网站资源被其他网站恶意的链接、使用
不存在链接的恶意的访问
拦截黑客针对不存在的URL地址发起的大量恶意的访问
基于地理区域的封禁
适用针对指定的地区的IP地址访问封禁
阻挡诸如CC攻击、SQL注入、跨站脚本、漏洞攻击等常见攻击,避免网站资产数据泄露,保障网站的安全与可用性。
天上云CDN自定义缓存加速

支持高级缓存、分层预热、动态加速、HTTPS加速、HTTP2加速、页面压缩、支持IPV6配置、智能压缩节省流量、
支持一键申请免费HTTPS证书

天上云CDN支持Websocket协议加速

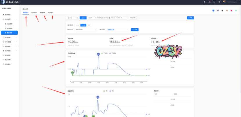
以及超详细的统计报表,网站访问报表,网站流量报表,CC攻击报表,以及详细的国内及国际+运营商判断报表!


© 版权声明
文章版权归作者所有,未经允许请勿转载。
THE END


























暂无评论内容